Contact your Customer Success Manager to enable Dashboard. Dashboard is only available for System Administrators.
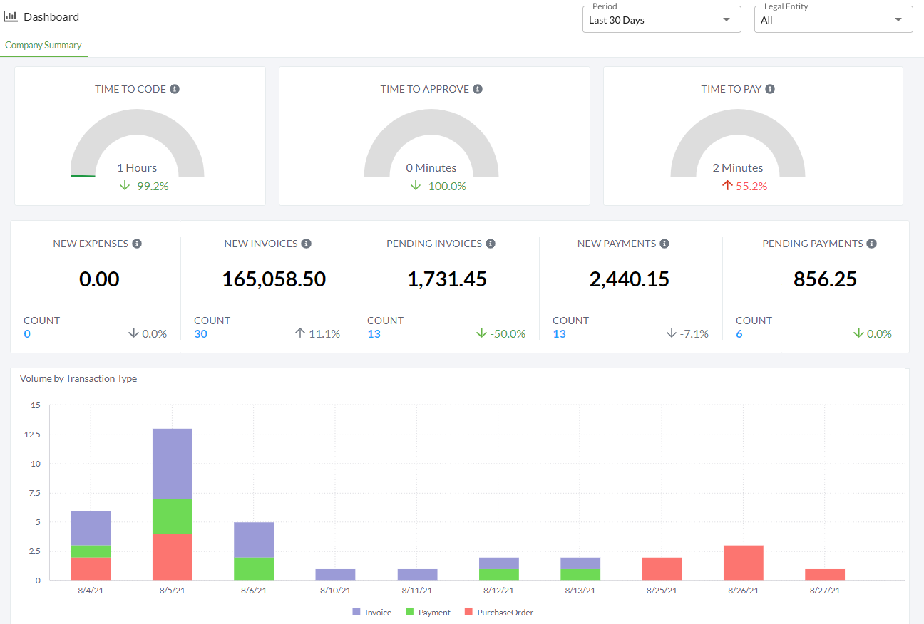
Dashboard provides real-time analysis of transactions processed on the platform within the last 30 days. The arrow icons indicate whether a data point has decreased or increased compared to the previous period. Filter the Dashboard by:
- Period - Select a date range:
- Today
- Yesterday
- Last 7 Days
- Last 30 Days
- Legal Entity - Select an individual legal entity or all entities.

Time tracking provides insight into the average:
- TIME TO CODE - Time taken for invoices to move from New to Pending Approval status.
- TIME TO APPROVE - Time taken for invoices to move from Pending Approval to Approved status.
- TIME TO PAY - Time taken for payments to move from In Progress to Paid status.
Transaction volume is tracked by the sum and count of all:
- NEW EXPENSES - Receipts created since the previous period. This includes all receipts in In Progress status.
- NEW INVOICES - Invoices created since the previous period. This includes invoices in New and In Progress status.
- PENDING INVOICES - Invoices currently in Pending Approval status.
- NEW PAYMENTS - Payments created since the previous period.
- PENDING PAYMENTS - Payments currently in Pending Approval status.
The Volume by Transaction Type table charts all newly created transactions in a time period by their created date.
To download a copy of the data shown in the Dashboard:
Hover over a data point.
Click the three-dots icon.
- Hover over Download and select Image or CSV File.
Was this article helpful?
That’s Great!
Thank you for your feedback
Sorry! We couldn't be helpful
Thank you for your feedback
Feedback sent
We appreciate your effort and will try to fix the article